Skip to main content

Sept 2025 - 3

BluSKY Web 18th September Release Notes

Interactive Maps Enhancements

Accurate Device Placement:

  • Devices dropped onto the Interactive Maps page are now placed at their exact drag-and-drop location, instead of defaulting to the map center, allowing for precise placement.

Screenshot 2025-09-18 at 2.56.33 PM.png

Zoom Preview with Map Display:

  • Added a map display in the Zoom Preview, enabling users to examine maps in greater detail for improved navigation and more accurate device positioning.

Screenshot 2025-09-18 at 2.58.16 PM.pngScreenshot 2025-09-18 at 2.58.22 PM.png

Video Player Enhancements

BluB0X 2025 NVR (AVMS) Camera Support:

  • For BluB0X 2025 NVR (AVMS) cameras, the player now uses a single jockey on the video timeline. In playback mode, moving the jockey will jump the stream to the selected time.

Screenshot 2025-09-18 at 2.59.16 PM.png

Snapshot Placeholders:

The Video Player now displays the camera’s latest snapshot while loading live feeds.

  • For playback streams, it shows the snapshot closest to the requested playback time (±30 seconds), providing users with quick visual feedback.

Recorder Video Region.

Video Region Dropdown Update:

  • Removed the KO option from the Recorder’s Video Region dropdown to prevent its selection and ensure valid configuration options only.
  • Removed outdated video regions from the dropdown.

Screenshot 2025-09-18 at 3.00.23 PM.png

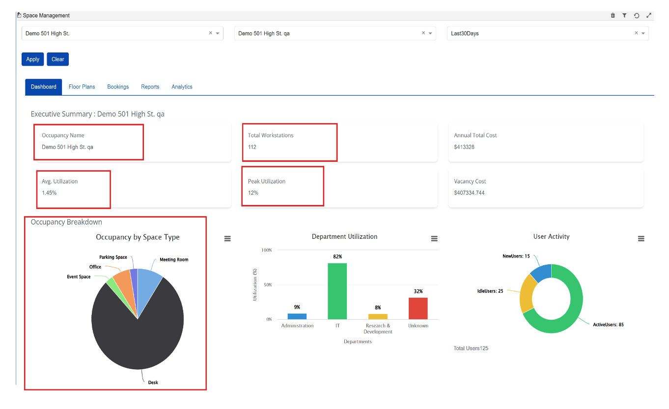
Space Management DashBoard

Space Management Dashboard update for Building / Occupancy view

  • Accurate Building Data: Metrics now correctly reflect the selected building.
  • Total Workstations & Occupancies: Automatically calculated from occupant data.
  • Improved Utilization & Cost Metrics: Average/Peak Utilization and Annual Costs display correctly.
  • Updated Charts: Occupancy Breakdown shows workstation counts per occupant.

Building View

Screenshot 2025-09-18 at 3.01.07 PM.png

Occupancy view

Screenshot 2025-09-18 at 3.01.46 PM.png

Display Total Lease cost on Dashboard.

  • The dashboard now displays the annual lease cost for a facility.
  • Calculated by summing the lease cost of all occupancies within the facility and multiplying by 12 for an annualized value.

Screenshot 2025-09-18 at 3.02.47 PM.png

Analytics Dashboard.

Occupancy Analytics

  • Integrated Analytics into the Dashboard for a unified, consistent view.
  • Provides direct access to occupancy, space type, and department utilization insights within the Dashboard.

Screenshot 2025-09-18 at 3.03.33 PM.png

Space Utilization

Displays Avg. Utilization, Peak Utilization, and Total Workstations in a clean, card-based layout.

  • Provides a quick snapshot of space performance for easier monitoring

Screenshot 2025-09-18 at 3.04.16 PM.png

Department Utilization

Improved tracking and visualization of department-level utilization, helping teams identify where resources are being most used.

  • Department utilization is calculated based on the Department Name field in person profiles, ensuring accurate reporting.

Screenshot 2025-09-18 at 3.04.52 PM.png